MES系统如何实现注塑工厂生产全流程目视化管理
目前许多制造行业生产管理主要依赖人工管理,导致制度流程难以落实、信息分散且传递不畅、生产过程不透明。具体表现为:订单处理、生产加工和工艺审核等环节无法严格执行制度;关键信息(如订单、调度、外协进度、发货状态)靠纸质或口头传递,缺乏集中管理和可视化,导致信息滞后甚至丢失(如交货未开票);生产过程异常难以及时暴露,外协任务管理混乱,延期风险无法快速识别;同时,因工时统计缺失,订单成本无法准确核算,进而影响报价准确性。

一、MES生产管理系统帮助企业实现数字化转型
1、管理过程信息化
实现订单录入、订单下发、工艺审核、订单生产、外协加工、质量检验、生产入库的全过程信息化管理。
2、生产数据实时展示
各环节工作在线执行;通过各环节监控看板,管理对应的工作内容;通过综合管理看板,实现订单信息的集中展示和管理
3、订单过程自动跟进
通过对加工过程的实时跟踪统计,快速核算订单的加工成本,为产品报价提供历史数据依据。
4、外协过程充分管理
通过外协管理看板,集中展示执行中的外协任务,对临近交付日期的外协任务进行提醒。
5、异常问题及时暴露
通过生产任务看板,全面管理任务的下发、报工、质检过程;对临近交期的任务进行提醒;对不良品超过安全警戒的任务进行高亮提醒。

二、讯鹏MES系统解决方案概述
讯鹏MES系统是针对企业样板生产线的原材料进厂开始到产品包装为止的制造过程(包括:线边仓库、生产过程、 产品包装) ,提供工厂建模、生产调度、车间物料管理、作业管理、在制品管理、质量管理、产品追溯、人员管理、模具管理、生产绩效报表分析、数据采集、过程监控等业务范围 ,有效支持和提高生产效率、派工的准确性、设备的综合利用率、信息的及时性和准确性以及相应的管理水平 ,提供全方位的质量分析及防错功能 ,有效降低产品不良或提前防止不良产生 ,与精益管理理念相结合 ,最终帮助优化生产线整体业务流程,在生产成本、质量、交期和服务等方面得到显著性提升。

1、MES系统规划蓝图

2、MES系统与ERP协同
3、基础数据建模
具有独立的制造主数据管理,也可以与外部数据进行对接生成,根据实际的生产场地,生产模式进行数据化,实现数据的基础管理。

4、传统工艺管理与数字化方案对比

三、MES系统功能介绍及系统部署
1、三维进度监控看板
多维度可视化监控体系:构建设备级、工序级、项目级的多维度可视化监控体系,让管理者全面、直观地了解生产进度。
设备级监控:实时监控设备的运行状态、参数等信息,及时发现设备故障和异常,保障设备正常运行。
工序级监控:对每道工序的进度、质量等进行监控,确保工序按计划进行,及时发现和解决工序中的问题。
模具品种监控:从整体生产过程层面监控生产进度,掌握模具品种的关键节点和交付时间,及时调整生产计划。


2、设备数据采集

3、网络及硬件部署规划
1.现有办公网不做变更
2.新建生产网络
3.生产网络与办公网络同时接入服务器,仅可通过MES服务器互通,保障数据安全
4.生产网络通过无线AP与采集网关及工位机联通
5.每个AP覆盖面积大致15平米(无遮挡),AP数量根据实际厂房面积计算
6.PC电脑可直接通过网线接入POE交换机
7.工位机可集成扫码模块与NFC刷卡模块
8.现有PC可通过USB接入扫码枪

四、MES系统的应用价值
1、生产追溯
生产履历回溯(人、机、料、法、环、质)
2、机台设备联机
设备状态,利用率、维修、点检、保养,数据采集与监管、预警;工艺程序文件联机共享
3、优化管理、降低生产成本
减少在制品、提高资源产能利用率缩小异常停工时间人员、设备绩效评量
4、提升生产制造管控能力
生产数据实时掌控,生产无纸化作业,信息协同缩短生产计划执行时间,缩短生产周期,规范作业标准减少不良,缩小对应突发题时间,减少计划与实绩差异。
5、改善生产线行为
制造管理、质量管理、实时数据采集与管制,改善产品质量(减少缺点)促进生产作业管理标准化。
五、MES系统方案介绍
(一)MES系统-数据采集
在MES系统中定义要进行管理的设备 ,包括设备编号、设备名称、设备型号、 出厂日期、购入日期、安置地点等基础信息 ,基础信息内容可自定义。
1、MES负责设备信息的简单登记 ,更详细的设备档案在财务系统【固定资产】模块进行;
2、本方案所指设备指为生产提供服务的生产、组装、电器、检测等价值较高的固定资产;
3、MES系统可自动统计设备维护保养记录 ,并按时间顺序与设备建立关联;
4、可在设备档案中查询到设备更换备件记录、停机记录、维修记录等内容;

在本方案中,考虑将生产设备及支持数采的设备连接到MES进行数据采集 ,从而实现监控设备状态 ,获得设备运行参数 ,统计设备运行效率等操作。
1、设备运行状态:设备运行、停止、故障等状态 ,系统需取得每个状态切换时间点及持续时间;
2、设备运行参数:设备处于运行状态时的工作参数 ,如开合模时间、累计产能、平均周期、主轴转速等;
3、I/O方式处理:对于老旧设备 ,通过I/O采集的方式采集设备运行状态、停/待机时间等数据;

对于车间而言,设备是最重要的一类资源,尤其是大机,相对价值都比较高,如果能实现这些设备的绩效数据(如运转时间)统计,则可进行设备的使用效率分析,提高设备产能。
1、设备绩效数据自动生成 ,并可区分运行时间、待机时间、故障时间、维护时间等 ;
2、 可进行设备实际操作时间与标准操作时间的对比(如生 产设备的编程工时与实际加工工时对比) ,在这些时间超标时, MES可给出预警;
3、结合零件加工质量及数采参数 ,可实现设备的综合效率(OEE)分析。

(二)MES系统-排程管理
生产排产在本质上是非常困难的,不仅仅因为制造本身是一个动态环境,还因为排产需要考虑非常多的影响制约因素,比如产能,计划员需要了解企业目前有多少产线,各产线能加工什么类型的产品,当下各产线的产能占用,产能剩余;人员班组出勤信息,物料库存信息,客户需求紧迫度信息等。而Excel虽然是一个非常强大的工具 ,可以协助计划员处理非常复杂的静态生产计划问题 ,但会遇到以下几个难点:
1.排程耗时:Excel需要手动输入和调整数据。而且 ,一旦数据发生变化 ,Excel排程需要重新计算和调整 , 这无疑增加了排程工作的时间成本。
2.新员工培训不易:由于Excel排程的复杂性 ,新员工需要花费 较长时间学习和掌握相关技能。
3.变更响应不直观:在Excel中 ,变更排程需要手动调整表格中的数 据 ,这使得变更过程不够直观 ,容易出错。
4.公式维护成本高:在排程过程中 ,企业需要利用复杂的公式来计算各 种因素 ,如生产时间、设备利用率等。。一旦公式 发生变化 ,可能导致整个排程表重新计算。
5.变更响应时间长:在生产过程中 ,难免会遇到突发情况 ,如设备 故障、物料短缺等。在这种情况下 ,Excel排程 的变更响应时间相对较长 ,难以满足生产需求。
6.排产优化空间小:由于Excel的功能局限性 ,企业在进行排程优化 时 ,难以实现精细化管理和智能化决策。
1、MES系统-排程流程图

2、MES系统排程优势
MES系统相比Excel排程排产具有更高的集成性、实时性、可靠性、灵活性和功能丰富性 ,可以更好地支持企业的生产管理。
集成性:讯鹏MES可以与企业的其他系统(如ERP、 PLM等)无缝集成 ,实现数据的共享和交换 , 从而更好地支持生产管理。
实时性:讯鹏MES可以实时地收集、处理和分析生产数据 ,并及时更新生产计划和排产方案。
可靠性:讯鹏MES具有较高的可靠性和稳定性 ,可以保 证生产计划的准确性和及时性。
可扩展性:讯鹏MES具有丰富的功能模块 ,如生产计划、生产执行、质量检测、模具管理等等 ,可以全 面覆盖企业的生产管理需求。
灵活性:讯鹏MES具有灵活的可配置性和可扩展性 ,可 以根据企业的需求进行定制和扩展。
(三)MES系统-生产管理
1、生产管理方案思路
生产管理模块,承接生产计划模块下达的详细生产任务,跟踪一个产品从原材料到产品交付的全过程。
1.连接SOP ,指导现场作业 ,规范现场操作 ,并进行生产 防呆验证。
2.接收、启动和完成生产任务 ,保证生产任务按预先设定 工序进行 ,汇报工作进度和物料消耗、人员消耗、设备 消耗;
3.记录生产过程中每一个步骤的制造信息(人、机、料、 法、环、测) ;
4.对生产过程进行监控 ,监控设备运行参数 ,质量参数, 工艺参数、在出现异常时 ,及时预警;
5.对在制品库存进行管理;
6.作业人员管理;

2、生产管理-生产数据采集流程

3、生产管理-首件流程

4、生产管理-生产加工流程
(四)MES生产管理-ESOP系统
ESOP是以电子媒体动态图片 ,声音 ,视频录像 ,动画示意的方式展示教学内容 ,直观性强 ,对于难做的工艺工序,可让生产工人按视频教学内容模仿操作。因此几乎不需要工人思考,只需机械式快速模仿。
1、ESOP系统功能
1.以多媒体内容显示作业指导书内容 ,可以是视频和文本,表格 ,图片。
2.按工位自动分配作业指导书内容
3.流程化审核作业指导书和生产计划
4.使操作人员更加快速的掌握操作技术
5.避免因人员流动带来的技术丢失

2、ESOP系统-项目订单管理
1.交期逾期预警
通过设备采集工时的计算分析,获取实际的工序工时,实际工时超出计划工时过长时,进行预警提醒,针对实际工时过长的任务或者工序进行快速跟踪及应,做出及时的改善决策。
①每个工序设定计划最后完成时间, 每个工序计算累计时长。
②2根据计划时间与工时差判断,如果超过则进入预警提示。
③已超过计划时间的任务,工序,系统给予提示及警报。
2.待机设备预警
通过数据采集,对于待机过长的设备,及时进行预警提醒
①定时采集设备生产状态,划出稼动图
②如待机状态,记录开始待机的时间及状态, 定时计划判断与待机时间差,超过指时间就进行告警. 如重新生产,则清理待机时间及状态。
3、ESOP系统-生产报工及待办通知
1.报工通知
智能同步工时进度,异常即时反馈,确保记录精准。
①工时提交成功提醒
②项目进度自动同步
③异常工时预警提示
2.待办通知
任务动态实时追踪,逾期智能预警,协作高效推进。
①新任务派发即时提醒
②逾期未处理自动警告
③截止前2小时强提示

4、MES生产管理-ESOP系统带来的直观价值
1.生产计划时所需要的任务、生产进度、设备状态、物料等信息都通过网络实时呈现于计划员眼前,系统自动下发电子化的生产指令和图纸。
2.取消所有统计员 ,操作工直接反馈完工结果。系统自动记录车间所有岗位人员的工作绩效。
(五)MES系统-模具管理
1、模具管理方案思路
在本方案中,考虑将生产设备及支持数采的设备连接到MES进行数据采集 ,同时加入任务状态管理,从而实现监控设备状态 ,统计设备运行效率等操作。
1.设备状态看板:统计设备开机、待机、停机、异常状态实时监控设备异常状态
2.任务状态看板:实时查看机台任务状态、膜号、加工耗时,任务进行中/等待中等状态,实时监控生产进度。

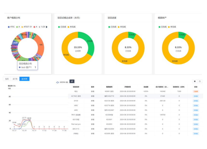
2、模具管理-管理绩效
模具管理系统中的绩效管理犹如企业的“体检报告”,为决策者提供全面、客观的数据支持,使他们能够清晰洞察模具管理各环节的优劣之处,进而有针对性地制定改进策略、调配资源,引导企业朝着更高效、更优质、更具成本效益的方向发展。它打破了以往仅凭经验或主观判断管理模具的局限,实现了管理的科学化、精细化。
1. 试模管理 :记录试模各情况,把控流程,保障试模高效开展。
2.试模达成率:用实际达预期试模效果次数与总次数之比衡量,反映试模成效,高则利于量产。
3.项目进展:项跟踪模具项目各阶段进展,对比计划,确保按时交付。
4.稼动率:体现模具实际生产使用程度,分析影响因素来提升,增加产能。
5.人员绩效:多维度评估相关人员工作,挂钩整体绩效,激励员工并助力团队发展。

3、模具管理-模具生产总表
模具生产总表是对模具生产全过程相关信息进行汇总呈现的表格。它涵盖模具各生产环节进度、用料情况等关键内容,利于把控生产流程与协调各方面工作。
1.工单操作:新建/发布/暂停工单,将与产线操作端实时同步,PMC发布工单后产线可实时同步获取。
2.工序流程:从模具设计、原材料准备、零部件加工(像切割、铣削、钻孔等),到装配调试以及最后的检验等一系列先后顺序明确的工序步骤,能帮助生产团队提前规划好各阶段任务安排,合理调配人力、物力资源,保障整个生产过程有条不紊地推进。
3.资料库:包括模具的基础设计图纸、具体的工序流程详情、每个工序所选用的原材料规格及用量、各零部件加工时的工艺参数、装配过程中的各项记录,以及最终检验的结果报告等,方便随时查阅调用。
4.模具履历:模具履历是对模具从设计制造到投入使用、维修保养等全生命周期各阶段情况的记录。它涵盖生产信息、使用时长、维修次数及具体情况等内容,便于追溯管理与评估模具状态。

4、模具管理-项目预警
1.工时逾期预警
通过设备采集工时的计算分析,获取实际的工序工时,实际工时超出计划工时过长时,进行预警提醒,针对实际工时过长的任务或者工序进行快速跟踪及应,做出及时的改善决策。
①每个工序设定计划最后完成时间, 每个工序计算累计时长
②根据计划时间与工时差判断,如果超过则进入预警提示
③已超过计划时间的任务,工序,系统给予提示及警报
2.待机设备预警
通过数据采集,对于待机过长的设备,及时进行预警提醒。
①定时采集设备生产状态,划出稼动图。
②如待机状态,记录开始待机的时间及状态, 定时计划判断与待机时间差,超过指时间就进行告警. 如重新生产,则清理待机时间及状态。

六、MES系统-可定制部署方案
1、SAAS模式:直接通过扫描注册登陆使用
2、私有云部署:部署企业自己使用的 ,专属云端可 部署在企业数据, 中心的防火墙内,数据私密性强。
3、本地部署:部署企业本地的服务器 ,数据企业自有 ,高度可控 ,一次部署安装, 永久免费使用。
讯鹏简介
发展历程
讯鹏优势
荣誉资质
公司团队
渠道合作
工业平板电脑
手持加固平板
PDA移动终端
ESD防静电终端
监测告警终端
数采组网终端
方案
防静电系统
ESOP系统
安灯系统
看板系统
环境监控系统
PTL仓储亮灯系统
MES系统
ESD防静电系统
ESOP系统
安灯呼叫系统
生产管理系统
工业智能终端
PTL仓储亮灯系统
自助咨询
线上购买
工具软件
售后服务
人才理念
员工风采
招聘岗位
公司新闻
行业知识
行业资讯
